Thông Báo TradingView là các thông báo ngay lập tức được kích hoạt khi thị trường đáp ứng các tiêu chí tùy chỉnh của bạn. Bên dưới là hướng dẫn từng bước đặt thông báo TradingView để gửi cho bạn thông báo trên trang web và Bybit app trong thời gian thực.
Lưu ý :
-
Bạn phải nâng cấp lên TradingView Essential để có quyền truy cập vào tính năng này.
-
Vui lòng KHÔNG chia sẻ đường dẫn webhook của bạn với người khác, vì điều này có thể cho phép bạn nhận được thông báo sai / lừa đảo.
-
Tất cả các cảnh báo Trading View đã nhận được đại diện gửi bởi cài đặt của người dùng và không liên quan đến nền tảng Bybit.
Bước 1: Lấy URL webhook Bybit của bạn bằng một trong hai cách:
-
Qua Thông Báo TradingView ở trên cùng bên phải của chart
-
Nhấp vào Thông Báo TradingView ở góc trên bên phải của chart.

-
Cửa sổ Thông Báo TradingView sẽ bật lên. Vui lòng nhấp vào Đặt Thông Báo TradingView và nhấp vào Sao Chép URL cho URL webhook của Bybit.

-
Qua Thông Báo TradingView trong Tài Khoản & Bảo Mật
-
Nhấn vào Sao Chép URL cho URL webhook Bybit.
-
Nhấp vào biểu tượng Profile bên phải của thanh điều hướng, sau đó nhấp vào Tài Khoản & Bảo Mật để vào trang Tài Khoản & Bảo Mật. Tiếp theo, chọn Thông Báo TradingView.

Mẹo: Đảm bảo sao chép và dán mẫu của chúng tôi - exchange={{exchange}}, ticker={{ticker}}, price:{{close}}, [Thông báo tùy chọn của bạn] - vào hộp thông báo theo thứ tự để nhận được Thông Báo TradingView ngay lập tức. Nếu không, các Thông Báo TraidingView của bạn có thể bị gửi đến tab Không Xác Định.

Tab Khác: Nếu đang có kế hoạch sử dụng chart của các sàn giao dịch khác, thông báo của bạn có thể bị gửi đến tab Khác, tab này sẽ hiển thị thông báo chiến lược của các sàn giao dịch khác.
Tab Không Xác Định: Nếu không điền exchange = {{exchange}} vào hộp thông báo, cảnh báo có thể bị gửi đến tab Không Xác Định.
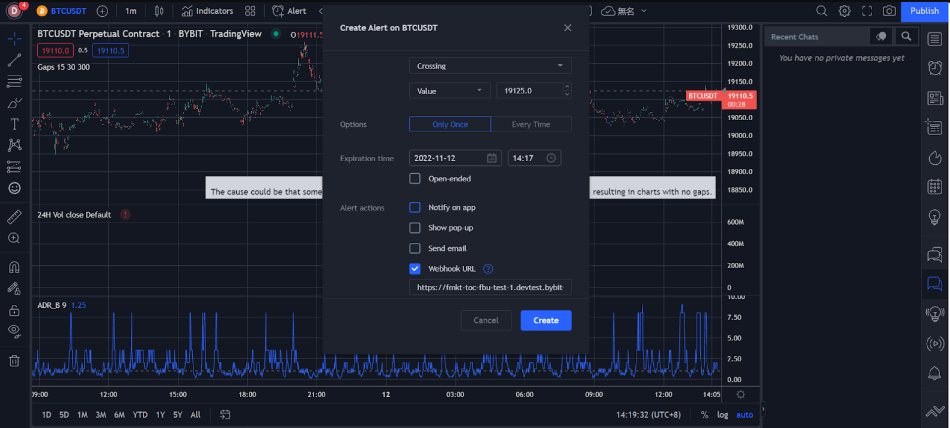
Bước 2: Đặt Thông Báo Giá, Chỉ Báo và Tùy Chỉnh Chart trên TradingView thông qua URL Bybit webhook.
-
Thông Báo Giá
-
Nhấp vào Thông Báo trên thanh điều hướng.
-
Đặt tùy chọn thông báo của bạn trong cửa sổ Tạo Thông Báo, bao gồm giá kích hoạt, tần suất kích hoạt, thời gian hết hạn, kênh thông báo, tin nhắn, …
-
Đảm bảo tất cả thông tin bạn đã nhập là chính xác, sau đó nhấp vào Tạo.

Thông báo giá của bạn đã được tạo thành công.
Bạn có thể xem lịch sử thông báo trong Thông Báo ở bên phải của trang TradingView. Để chỉnh sửa thông số hoặc xóa thông báo, nhấp vào cài đặt hoặc xóa biểu tượng trên thanh thông báo tương ứng để thao tác.

-
Thông Báo Chỉ Báo
-
Nhấp vào biểu tượng ba chấm ở bên phải trong cột chỉ báo và chọn Thêm Chỉ Báo/Chiến Lược.
-
Nhấp vào Chỉ Báo trong thanh điều hướng.

-
Đặt tùy chọn thông báo của bạn trong cửa sổ Tạo Thông Báo, gồm phương thức kích hoạt, thời gian hết hạn, kênh thông báo, tin nhắn.

-
Đảm bảo tất cả thông tin bạn đã nhập là chính xác, sau đó nhấp vào Tạo.
Thông báo chỉ báo của bạn đã được tạo thành công.
Bạn có thể xem lịch sử thông báo trong Thông Báo ở bên phải của trang TradingView. Để chỉnh sửa thông số hoặc xóa thông báo, nhấp vào cài đặt hoặc xóa biểu tượng trên thanh thông báo tương ứng để thao tác.

-
Thông Báo Tuỳ Chỉnh Chart
-
Chọn biểu tượng đường xu hướng ở bên trái để vẽ đường xu hướng, kênh.

-
Nhấp chuột phải vào đường hoặc kênh xu hướng đã vẽ, sau đó nhấp vào Thêm Thông Báo Trên Đường Mở Rộng.

-
Đặt tùy chọn thông báo của bạn trong cửa sổ Tạo Thông Báo, gồm phương thức kích hoạt, thời gian hết hạn, kênh thông báo, tin nhắn.

-
Đảm bảo tất cả thông tin bạn đã nhập là chính xác, sau đó nhấp vào Tạo.
Thông báo tuỳ chỉnh chart của bạn đã được tạo thành công.
Bạn có thể xem lịch sử thông báo trong Thông Báo ở bên phải của trang TradingView. Để chỉnh sửa thông số hoặc xóa thông báo, nhấp vào cài đặt hoặc xóa biểu tượng trên thanh thông báo tương ứng để thao tác.

Các thông báo này sẽ được chuyển đến tài khoản Bybit, nơi bạn sẽ nhận được thông báo ngay lập tức khi giao dịch trên trang web hoặc Bybit app.
Trang web: Bạn có thể xem chi tiết thông báo trong Thông Báo TradingView (trong Thông Báo) ở góc dưới bên phải của trang giao dịch Bybit.

Bybit app: Bạn sẽ nhận được thông báo push khi Thông Báo TradingView bạn đã đặt được kích hoạt.

Ngay khi thông báo TradingView được thiết lập, bạn sẽ nhận được trên cả trang web và Bybit app trong thời gian thực.
